Observability via Grafana

A comprehensive setup for monitoring Proxmox using Prometheus and visualizing metrics with Grafana.

Observability via Grafana Project

Environment Overview

This setup consists of three main components:

  • Grafana (Debian 13 LXC container) – for visualization
  • Prometheus (Ubuntu LXC container) – for metrics collection
  • Proxmox Host – monitored system, running the exporter

Prometheus Installation

A lightweight Ubuntu LXC container was created for Prometheus with the following specifications:

  • Storage: 50GB
  • CPU: 4 cores
  • Memory: 8GB RAM
  • IP Address: Static (192.168.1.14)

After deployment, standard system updates were carried out using:

apt-get update && apt-get dist-upgrade

Prometheus was then installed using:

apt-get install prometheus

Once installed, the config file was reviewed to confirm the listening port (default: 9090) and verified UP navigating to the port on a browser.

Prometheus config 9090

Grafana Installation

Grafana was deployed in a separate Debian 13 LXC container with:

  • CPU: 2 cores
  • Memory: 4GB RAM
  • Disk: 10–20GB SSD

Installation followed using the official documentation found here:
https://grafana.com/docs/grafana/latest/setup-grafana/installation/debian/

After installation, the Grafana service was enabled to start on boot using the following:

systemctl enable grafana-server
Grafana service enabled

Grafana runs by default on port 3000, which was verified by browsing to also.

Grafana in browser

Connecting Prometheus & Grafana

Grafana was configured to use Prometheus as a data source by pointing it to:

http://192.168.1.14:9090

At this stage, Prometheus was only monitoring itself using the default node exporter, which isn’t going to tell us much valuable information. To collect metrics from the Proxmox host, the prometheus-pve-exporter was installed directly on the Proxmox machine.

An API user and token were created within Proxmox to allow secure metric collection. A configuration file (pve.yml) was created on the Proxmox host:

default:
  user: prometheus@pve
  token_name: prompve-scraper
  token_value: XXXXXXXX-XXXX-XXXX-XXXX-XXXXXXXXXXXX

This file is used only by the exporter, not by Prometheus.

Configuring Prometheus to Scrape Proxmox Metrics

Once the prometheus-pve-exporter is running on the Proxmox host, Prometheus needs to be configured to scrape metrics from it. This was done by editing the prometheus.yml config file and adding a new scrape job:

- job_name: 'proxmox_mtrotman'
  static_configs:
    - targets:
      - '192.168.1.11:9221' # Proxmox VE node exporter endpoint

  metrics_path: /pve

This now showed as up:

Prometheus scrape job state up

How This Fits Into the Architecture

With this configuration in place:

  1. Prometheus should send a request to:
    http://192.168.1.11:9221/pve
  2. The exporter:
    • Authenticates with the Proxmox API using the API token
    • Collects relevant metrics
    • Returns them in Prometheus format
  3. Prometheus:
    • Scrapes and stores the data
    • Makes it available for querying

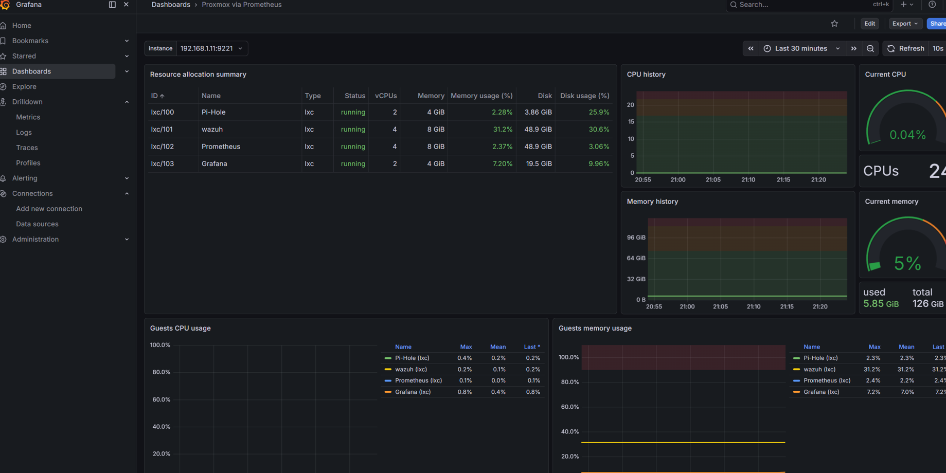
Visualising Metrics in Grafana

Once Prometheus was successfully scraping the exporter, Grafana can be used to visualise the collected data. A pre-made dashboard was used for this which can be found using the ID 10347.

Grafana Proxmox Dashboard

Technologies Used

Grafana Prometheus Proxmox Linux / Debian Networking